Clockify has become one of the most recognized time tracking tools in recent years, favored by freelancers, small teams, and even large enterprises for its simplicity and reliability. It promises a complete suite covering time tracking, project management, reporting, and billing—all within a clean and accessible interface. But how well does it actually perform when used day to day? In this in-depth review, we break down every aspect of Clockify's performance, from real-world usability to hidden limitations that appear when teams scale up.
Whether you're trying to improve individual focus or manage hundreds of team members across projects, this review will help you understand where Clockify shines, where it struggles, and when you might consider a more advanced alternative.
Further reading: AnySecura vs Spyrix | AnySecura vs Time Doctor | AnySecura vs Worktime

1. Time Tracking
Clockify offers a comprehensive solution for managing personal productivity and team work hours, combining data visualization, automation, and flexible tracking tools. Its time management features are organized into four main areas: core timer, timesheet management, calendar & timeline, and automatic tracking.
Core Timer
Clockify's timer is designed for simplicity and efficiency. Users can start, stop, and resume timers with a single click, and even manually log missed hours. Focus features like break mode and the Pomodoro technique help maintain productivity, while frequently used activities can be bookmarked for quick access. Smart assistance is built in, including idle detection to filter out inactive hours and multi-scenario reminders for unrecorded or pending tasks. In practice, the timer starts instantly and switching between tasks is seamless, helping users capture more billable time and maintain clear project reports. However, the interface can feel heavy when handling multiple projects, and mobile performance may occasionally lag.
Timesheet Management

Timesheet entry in Clockify is highly convenient. Users can categorize hours by project, task, or status, add notes, use templates, or copy entries from previous weeks. Managers can review team timesheets, lock entries to prevent accidental changes, and only submit payroll after approval. Control features like abnormal hours alerts and audit trails ensure accurate oversight. While this system works smoothly for smaller teams, larger teams may desire more granular controls, and mobile features can sometimes feel limited, particularly during cross-device syncing.
Calendar & Timeline
Clockify integrates with Google and Outlook calendars, allowing users to visualize daily time blocks and weekly totals while comparing planned vs. actual hours. Users can edit and duplicate time blocks, start timers directly from calendar events, and coordinate team schedules, including vacations and holidays. This integration reduces manual entry and helps meetings and tasks automatically translate into tracked work. However, overlapping items can clutter the calendar view, and deep two-way synchronization with platforms like Jira often requires third-party tools like Zapier or Make.
Automatic Tracking
For passive tracking, Clockify can automatically record time spent across apps and websites, converting activity logs into work hours and highlighting free slots in the timeline. Data is stored locally to protect privacy, with options to filter short-duration apps and merge search records. Tracking continues offline and syncs when back online, ensuring minimal disruption. While this provides a good balance between oversight and privacy, enabling screenshots or heavy monitoring may raise privacy concerns, and multi-device setups can occasionally experience stability issues.
👉Boost team productivity and visibility. Explore tools here: Best 5 Employee Monitoring Software in 2026 | Features, Pricing & Reviews
Pros:- Fast, accurate, and frictionless timer for capturing billable hours.
- Convenient timesheet entry with templates and approval workflow.
- Calendar integration for plan vs. actual tracking.
- Offline automatic tracking with strong privacy protections.
Cons:
- UI can feel heavy with many projects; mobile performance sometimes lags.
- Larger teams may require more granular control for timesheets.
- Calendar view can get cluttered; deep sync with Jira may need third-party tools.
- Multi-device auto-tracking can face stability issues; privacy concerns if screenshots are enabled.
2. Reporting & Project Management
Clockify provides robust tools for data analysis and project tracking. Its reporting and project management modules help teams visualize hours, track progress, and share insights efficiently.
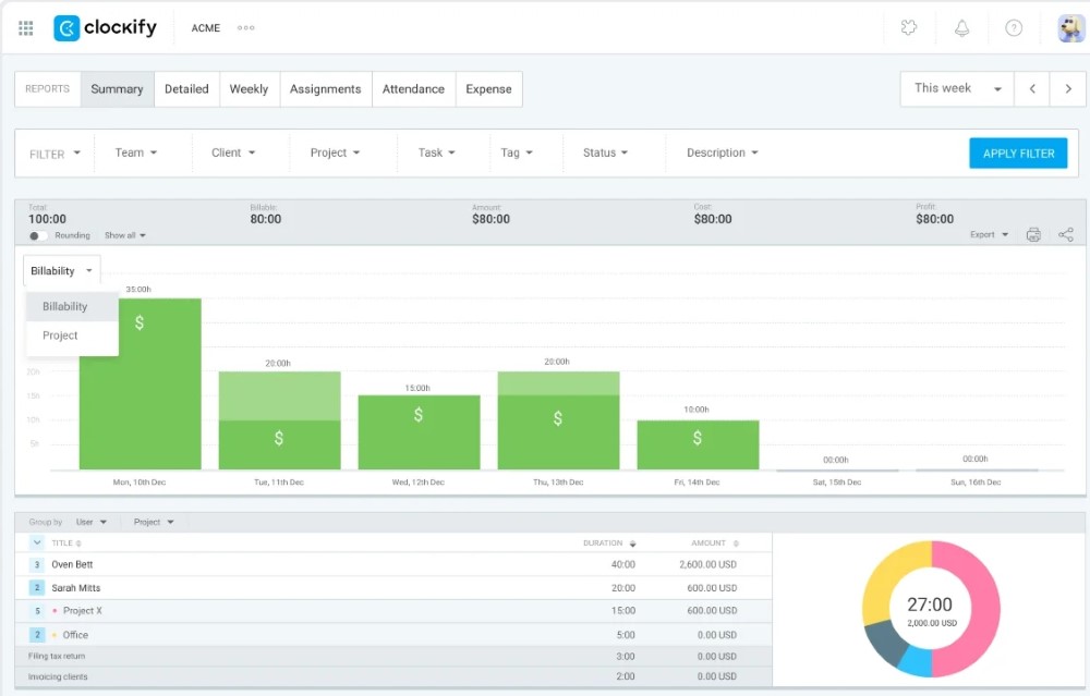
Core Reports

Clockify's reporting system offers a clear dashboard with total hours, breakdowns by project, team, and billable status, plus visualizations of time distribution. Compare estimated vs actual or planned vs tracked hours, calculate revenue, cost, and profit, and spot team members with unlogged hours. Batch editing, exporting to CSV/Excel/PDF, and automated report emails make sharing results straightforward. For deep custom layouts or heavy analysis, spreadsheets are recommended due to PDF export limits and mobile performance on large date ranges.
Project Management
Organize hours by client, project, or task, set hour and budget estimates, and receive overage alerts. Permissions can be public or private. Projects can be created from templates, assigned project managers, archived, and exported. Integration with Trello, Asana, Jira, and Google/Outlook Calendar ensures smooth time and task data flow. While Clockify handles basic project tracking well, complex dependency chains or formal baselines require dedicated PM tools.
Pros:- Intuitive and detailed reporting with quick filters and export options.
- Flexible project management with integration to popular tools.
Cons:- Deep custom report layouts take time to learn; PDF exports capped at 3,000 rows.
- Clockify lacks full-featured project management for complex dependency chains.
3. Finance, Activity & Expenses
This module covers billing, rates, activity tracking, location verification, and expense management, providing a complete time-to-invoice workflow.
Rates & Finance
Supports tiered rates at workspace, member, project, task, or member-project-specific levels, retaining historical rates. Billable hours, invoice generation, labor cost calculations, and profit tracking are fully supported, including multiple currencies. Rate permissions can be managed per project or member. While not a full finance system, it ensures accurate invoicing and approval control.
Activity & Location Tracking
Tracks who did what and for how long, auto-tracks apps/websites, and excludes idle time. Optional screenshots and GPS clock-ins provide audit trails. Mobile GPS, offline tracking, and route replays support field work. Managers can verify locations, and dashboards summarize daily and project-level time. Pilot testing in real routes is recommended for reliable GPS use.
Expense Tracking
Log expenses, upload receipts, generate reports, and link expenses to work hours/projects for time + cost accounting. Expense management integrates seamlessly into invoicing workflows, supporting approvals, exports, and billable markings. Higher-tier plans may restrict certain features, so plan management and regular backups are advised.
Pros:- Tiered rates and billing ensure accurate invoicing.
- Mobile activity and location tracking suitable for field teams.
- Expense tracking integrates seamlessly with time-to-invoice workflow.
Cons:- Mobile GPS sync may occasionally lag; requires pilot testing in real-world routes.
- Some expense features restricted to higher-tier plans; downgrades may hide old data.
- Not a complete finance system; collections, reconciliation, and revenue recognition need external software.
4. Shift & Leave Management
Clockify helps teams manage shift scheduling and leave requests efficiently, keeping both managers and employees aligned.
Shift Scheduling

Plan shifts and allocate resources, visualize schedules by project or team capacity, and use drag-and-drop editing with weekly repeat. Managers can publish schedules while team members view personal shifts alongside leave records. Calendar views track planned vs actual hours and predict future workloads, highlighting capacity levels and estimated costs to make quick, informed decisions.
Leave Management
Define custom leave policies for different personnel groups, including monthly accruals, leave units, and holidays. Employees submit leave requests, managers approve with one click, and email notifications keep everyone updated. The system tracks accumulated vs used leave, allows manual adjustments, records balance changes, and syncs with reports for transparency.
Pros:- Clear and visual shift scheduling with drag-and-drop and capacity indicators.
- Flexible leave management with approval workflows and balance tracking.
- Calendar views support planned vs actual comparison and workload prediction.
Cons:- Week-centric shift view; complex rotating shifts less flexible than dedicated tools.
- Advanced leave configuration may require higher-tier plans.
- Some features are limited for industries with strict, 24/7 scheduling needs.
5. Approvals, Expenses & Team
This section covers approvals, expense management, invoicing, team administration, and additional collaboration tools to streamline workflows.
Approvals & Data Control

Centralized approval workflows for timesheets, expenses, and leave requests. Managers approve team/project-relevant items. Control measures include timesheet locking, mandatory fields, batch edits, and tracking unlogged hours. Automatic reminders and audit logs ensure accurate and compliant record-keeping.
Expenses & Invoices
Employees can log expenses by project or category, mark billable items, upload receipts, and generate approval-ready reports. Invoices import data from billable hours and expenses, allow discounts, taxes, logos, and track status sent, paid, or overdue. Works well for small to mid-sized teams, though deeper accounting functions may need external software.
Team Management
Manage members with batch invites, set personal rates, costs, and capacity, edit information in bulk, deactivate users while retaining data, and export team data. Role-based permissions control who can approve and log time. SSO login, audit logs, and reminders ensure security and operational efficiency.
Additional Tools
Integrations support communication and collaboration (e.g., Pumble for messages, calls, and file sharing). Mobile GPS logs field positions, generates attendance reports, and adapts to multiple user types, providing transparency and accountability for field teams.
Pros:- Centralized approvals with audit logs enhance control.
- Expense and invoice management integrated with projects and hours.
- Team management with role-based permissions and bulk operations.
- Additional collaboration tools and mobile GPS tracking for field teams.
- Streamlined workflows reduce administrative overhead.
Cons:- Approval edits and report exports can be slow or limited in flexibility.
- Full accounting features like reconciliation or revenue recognition require external tools.
- Mobile GPS and offline work may face occasional syncing issues.
- Team transparency depends on correct admin configuration.
6. AnySecura — A Smarter Alternative to Clockify
While Clockify handles general time tracking and reporting well, it focuses mainly on self-reported activity. AnySecura takes a different approach — one designed for organizations that need objectivity, security, and proactive control. It not only records time but also captures how, where, and on what employees spend that time — all while protecting sensitive data from leaks or misuse.

Who benefits most from AnySecura?
- Teams that need automatic and verifiable tracking of activities across applications, websites, files, and networks.
- Organizations managing confidential projects or intellectual property, requiring audit trails and DLP measures.
- Managers seeking real-time supervision and the ability to set proactive restrictions or alerts.
- Departments needing secure communication and collaboration tools with built-in control and visibility.
Discover how DLP software delivers compliance, prevents insider threats, and secures sensitive information across endpoints, cloud services, and networks. Learn more>>
Key Advantages of AnySecura
Automatic Tracking
- Automatic activity capture across apps, websites, documents, and even keyword searches.
- Records operation logs such as file actions, printing, USB transfers, and network usage.
- Supports screen monitoring for direct visual supervision and policy enforcement.
🔍 Strengths Over Clockify: Multi-dimensional tracking ensures no activity is missed and provides a full context of work behavior. Managers can even restrict non-work apps or websites in real time.
Comprehensive Reporting
- Generates multi-dimensional reports — covering USB transfers, printing, messaging, browsing, email, and document logs.
- Gives managers a holistic view of all digital activity and prevents potential data leaks.
- Ideal for compliance and audit-ready environments.
🔍 Strengths Over Clockify: Provides unparalleled visibility compared to Clockify's simple project reports.
Behavioral Insights
- Analyzes patterns across app usage, browsing history, and search behavior.
- Helps managers block distractions and standardize workflows — enhancing efficiency rather than surveillance.
- Includes screen capture options for in-depth behavior review.
🔍 Strengths Over Clockify: Goes beyond simple tracking to offer actionable insights that improve productivity.
⚠️ Limitations: Screen recording may raise privacy concerns; should be used transparently with staff consent.
Collaboration & Remote Control
- Send instant messages between devices and transfer files via LAN-based P2P securely.
- Console-side admins can remotely control, maintain, and distribute software to endpoints.
- Supports internal collaboration while maintaining strict oversight.
Related article: 10 Best Free Remote Desktop Software 2026
🔍 Strengths Over Clockify: Great for IT teams and cross-department collaboration with direct, controlled communication.
⚠️ Limitations: Does not yet support chat groups or channels.
